When Medit launched the original i900 in 2024, it represented their ambitious entry into the premium scanner segment. While the scanner delivered great performance, the capacitive touch controls proved problematic for many clinicians, myself included. Also, let's face it, they priced it a bit high. It was the first time it ever felt like the company misstepped in their incredible track record.
The i900 Classic represents Medit's direct response to user feedback. A version that maintains all the great features of the original i900 while addressing the practical concerns that affected daily clinical use. The price is a lot better, too.
More significantly, since we last reviewed the i900, numerous substantial software enhancements have been made. Notably, the introduction of Medit SmartX for All-on-X workflows and comprehensive orthodontic suite upgrades positions this scanner well in the market as a complete digital dentistry platform.
After extensive clinical testing of both the original i900 and the Classic variant in the practice, the question arises: has Medit successfully refined its premium offering into the complete package it originally envisioned?
As always, this review remains completely independent of any external influences. While I maintain relationships with many companies in the digital dentistry space, this review was written without any influence from Medit. Our commitment to providing unbiased, reliable information to the dental community remains unchanged.
Enjoy the review.
Review At a Glance
The Medit i900 Classic represents the scanner that the original i900 should have been from launch. By addressing the primary usability concern of a touchpad while maintaining all premium performance characteristics, Medit has created its most compelling wired scanner offering. The enhanced software ecosystem, particularly Medit SmartX and orthodontic software, is a nice improvement in 2025 and beyond.
Pros:
Cons:
What's Changed. i900 Classic Improvements
The i900 Classic is the same as the original i900, but addresses the primary user complaint about the original i900. Not much more to say about that - we now have a button. To me, what is more interesting is the software improvements that have occurred over the past year for Medit Link, as well as the introduction of new workflows to address market competition.


Hardware Refinements
Button Interface: The most significant change replaces the capacitive touch panels with a traditional physical button. This single modification improves the user experience from frustrating to familiar, enabling clinicians to focus on scanning rather than managing the interface.
Identical Architecture: All the technical specifications that made the i900 excellent remain unchanged:
- 165g lightweight design
- 18 x 15mm large FOV scanning tips
- Well-documented and proven accuracy and scanning speed
- Single USB-C wired connection
Medit i900 Classic Scan Speed
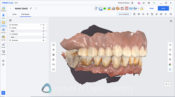
The i900 remains an excellent scanner even in today's market. Read our i900 (original) review here for the full details about scan speed (because it is the same scanner). But here's a brief overview. The larger scan window enables faster data capture and more efficient scan flow, particularly noticeable in full-arch and edentulous cases. This is the fastest scanner Medit has made, and it's undoubtedly my choice if I had to select a Medit scanner. Larger FOV scanners are just better to use.
The software has been excellent for a long time at handling soft tissue artifacts and offers numerous options to control how the scan performs, from depth of field to the level of AI filtering aggressiveness. Edentulous scanning has improved significantly since 2024, but it remains an area that can still be enhanced, especially in regards to stitching and managing blood and tissue movement.
Otherwise, this scanner can handle every indication you throw at it with ease. I have used Medit scanners for nearly a decade now and have never had a case that I felt they could not handle.


Design, Build Quality and Ergonomics
The i900 Classic is identical to the original i900.



At 165 grams, it remains the lightest scanner in Medit's lineup by a significant margin and one of the lightest on the market. The scanner's dimensions measure 248 x 44 x 47.4 mm. The scanner is ergonomically designed and compact, making it comfortable to use.
The Classic maintains the premium materials and construction of the original while addressing the control interface that was the primary source of user frustration.

Can you spot the Medit i900 amongst all our scanners here at iDD?
The i900 Classic is connected to the computer by a single USB-C cable. The cable itself is still black, which was a curious design choice at the time, as it stands out against Medit's traditional grey color scheme and the scanner's overall aesthetic. However, honestly, it's 2025 now, and I think we have learned to live with it.


Despite the minor cable quirk, the overall build quality is exceptional, clearly positioning the i900 as a premium device. The button does look and feel a little tagged on (covering the large space the touch controls used to occupy), but regardless, the materials used are of high quality, with an excellent fit and finish throughout. The scanner also has a few LED lights at the back. These LED lights change color based on scanner status - scanner tip on or off, scanning or not, etc. The scanner cradle is small and a little basic, but it works.
Unlike previous Medit scanners outside the i900 line, there is no power button. Instead, as soon as you plug it in, the scanner is on. And after a while, if it is not used, it will go into a sleep mode. To wake it up, simply pick it up or click the scan button. The fan is still loud compared to other scanners, as we mentioned in the original review.
Overall, it's a solid scanner. My original i900 has been working for over one year now with no issues.
Medit i900 Classic Scanner Tips
The i900 Classic comes with four scanner tips in the box - two large-sized and two medium-sized tips. Pediatric tips are also available and sold separately.
The large tips feature a scanning window measuring 18 x 15mm, making them among the largest on the market. The scanning window dimensions represent a significant increase from those of previous Medit scanners (i700, 14 x 13mm). I am a big fan of large FOV scanning tips as mentioned above, and this is becoming a market trend. They are just better to scan with.
These tips can be autoclaved up to 150 sterilization cycles at 134 degrees Celsius. The scanning tips cost the same as before, at approximately $70 USD per tip, which works out to approximately $0.50 per patient.


Medit i900 Classic Calibration
The i900 Classic is still a scanner that requires calibration. Most scanners these days are calibration-free, and one can wish that the next generation will be too. Calibration is recommended every 3 months, with a calibration tool included in the box.
Note that the calibration tools between different lines of Medit scanners are not interchangeable (e.g., i700 and i900 lines). No separate color calibration is required. The process takes approximately 2-3 minutes to complete.
The software provides clear notifications when calibration is due and guides users through the process with on-screen instructions. Although the scanner can still be used when calibration is overdue, it's not recommended as it may affect scanning accuracy.

Medit i900 Classic Accuracy
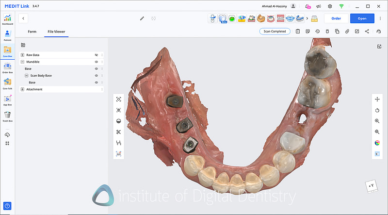
The Medit i900 line of scanners continues to rank among the most accurate intraoral scanners we’ve tested at iDD, maintaining Medit’s reputation for exceptional precision. Both independent evaluations and our in-house testing confirm its outstanding performance across a wide range of clinical applications, including full-arch and All-on-X cases using horizontal scan bodies.
In repeated clinical comparisons against other leading scanners, the i900 consistently produced highly precise and reproducible scan data. Its refined scanning algorithms and expanded field of view effectively minimize cumulative errors, even over extensive scanning spans. Mesh comparison analyses repeatedly showed excellent alignment accuracy and detail fidelity.
For practices that demand accuracy, whether for single units, multi-unit restorations, or complex full-arch workflows, the i900 continues to deliver. It is, frankly, one of the top performers in terms of accuracy - and I will soon release some data on this point on iDD, which I am waiting to publish.




Medit Software Updates
OK, now for the good part and what has really been updated since we reviewed the original i900. Medit has introduced substantial software improvements that significantly enhance the i900's value proposition. In brief, these are:
Medit SmartX All-on-X Solution
A comprehensive workflow for full-arch implant cases supporting multiple horizontal scan body systems, including Scan Ladder, Apollo, Smart Flag, Dentis SCANBODY PRO, GeoMedi, and Optisplint. This is only available for Medit scanners except the i500, in saying that, the i900 with the large FOV is arguably the best to use with Medit SmartX.
This is undoubtedly a direct response to Shining 3D's Elite IPG system, and so far, the only company that has actually released a workflow within its software that incorporates horizontal scan bodies. For example, 3Shape announced a partnership with TruAbutment, but we have yet to see this materialize within their software. Medit was very quick to move into this space, and the Smart X software works quite well.


This workflow goes as follows: you first select "Medit SmartX" from the workflow options, and it will automatically set up the scanning windows for you. Then, you choose which horizontal scan body system you will use, and you can download the digital scan body files directly within the software for matching and alignment.
Once you have done that, unlike most other systems, you do not scan the edentulous arch first and then the scan bodies. Instead, you put the horizontal scan bodies on, scan them in place and the entire arch, then in the next step, the software automatically removes just the scan bodies and duplicates your scan. So, you simply fill in the missing areas after removing the horizontal scan bodies. It is a nice spin on the workflow, and although it technically achieves the same thing, at least they are innovating.
To clarify, this does not function exactly like the Elite IPG. With the Elite, it reads the dots on the scan body and performs an alignment accordingly. The Medit SmartX is a geometric scan body alignment. There are pros and cons of both.
The main benefit I see of Medit SmartX is that it is an open system. You are not locked into using any specific horizontal scan body system, and some are very affordable (around $1000), which is more affordable than the IPG replacement kit. The main benefit of IPG is that while scanning the horizontal scan bodies, it totally ignores the soft tissue.
Also, for any doubters out there. Mark my words - traditional photogrammetry has been disrupted. These modern scanners with large FOV (reduces errors) combined with horizontal scan bodies are accurate for full arch implant restorations. Both from my own experience and from the literature that is starting to come out on this topic.


Enhanced Orthodontic Suite
Medit has carried out a number of comprehensive updates to orthodontic planning tools with improved treatment simulation and progress tracking capabilities. There has been a big partnership between Progressive Orthodontics and Medit, and they have developed and produced one of the most sophisticated orthodontic suites in any intraoral scanner yet. I am not just talking about an orthodontic simulator, but rather a comprehensive orthodontic workflow software that includes Lat Ceph tracing and orthodontic planning.
Refined Medit Link Platform
Continued development of the cloud-based ecosystem with enhanced integration capabilities and workflow optimization. This has continued to happen over the past year, with various integrations and software features. Medit continues to lead in this space, in my opinion, offering the most feature-rich software among all scanners.

Improved Scanner Software UI
The Medit Scan software UI has been almost entirely changed to be much simpler and, frankly, easier on the eyes. The bottom toolbar has been improved (and is hidden on Mac), with most tools relocated to the settings to make the scanning window less cluttered. Overall, I like how it looks; it's a good improvement.

A new texture for scanning
This is an interesting addition, and I am not sure who asked for it, but now we have an additional scanning texture called Glossy. This is a shiny, more life-like (but still cartoony) texture. It is growing on me. I personally find the details and resolution that Medit. captures the most impressive thing.


Medit Link Software
Medit's software platform remains one of the most comprehensive ecosystems in digital dentistry. It is amazing. Medit is responsible for a market shift they caused a few years ago that compelled numerous other companies to take scanning software seriously and integrate additional apps and features to compete.
The Medit software still comes in two parts: Medit Link and Medit Scan for Clinics (or Labs, if you use a Medit Lab scanner). It is also one of the few scanners that works completely normally on macOS.

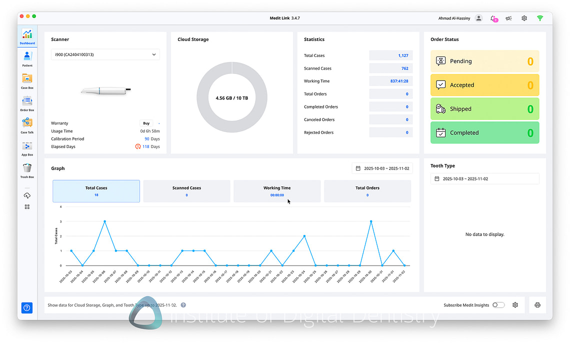
Medit Link Platform
The strength of the Medit ecosystem continues to lie in its deep integrations and comprehensive digital workflow options. Medit has expanded its network of partnerships to include virtually every major system in digital dentistry, now boasting well over 40 verified integrations. These span practice management, imaging, diagnostics, CAD/CAM, and lab software, making it arguably the most connected platform in the scanner market today.
Medit Link maintains full compatibility with exocad and offers seamless integration with major CAD/CAM solutions as well as leading lab management systems. Medit has also continued to grow its integrations with 3D printer manufacturers, milling systems, and clear aligner planning software, enabling clinics and labs to build highly efficient, end-to-end digital workflows without friction.
The user interface reflects years of refinement and user feedback, presenting complex functionality through clean, intuitive workflows. The dashboard remains one of the most organized in the industry, offering real-time analytics, case tracking, and streamlined workflow management.

In 2025, Medit continues to evolve beyond the desktop. The MEDIT M mobile app has matured significantly, offering an experience that closely mirrors Medit Link on desktop. While you can still not scan directly from a smartphone, the app now allows users to view scans, manage cases, track lab progress, and communicate with partners in real-time. It’s a well-executed addition that rivals 3Shape’s excellent mobile solution.
Overall, Medit Link remains one of the best scanner software ecosystems available in 2025, striking a balance between power, openness, and usability that is arguably superior to most competitors.
Medit Scan for Clinics
The Medit Scan software remains a standout example of how effective scanning requires high-quality software. Medit Scan opens whenever you begin a scan and provides a clean, well-organized interface with workflows that have been carefully refined over multiple generations of Medit scanners.
Over the years, it has become quite cluttered with features, so these days Medit even has a cleaner "simple mode" to make the UI even more streamlined for new users or those who don't want to see every tool on the screen.

All the usual tools are available, including automatic margin detection, multiple preparation scanning modes, and advanced occlusal analysis tools. What is more impressive is how they have built complex workflows for all indications, such as edentulous scanning and all-on-x, among others. This is something not all scanners have. Additionally, the software is very flexible, allowing you to add extra scan windows at any time and customize your workflow.
The implant workflow is equally comprehensive. Medit’s expansive scan body library supports a wide range of systems, while the software can automatically detect scan bodies and even verify implant positioning to ensure accuracy across restorative workflows. As mentioned above, the Smart X workflow is a valuable addition. We are entering a market where we can differentiate scanners based on whether they have all on x and denture workflows in the software, or not.
Overall, the software continues to do it all, and do it very well. With an extensive set of tools for editing, trimming, aligning, and AI-driven noise filtering, Medit Scan remains one of the most flexible and capable scanning platforms available today.

Applications Suite
The Medit Application Suite combines a focused set of tools designed to streamline digital workflows and make them more practical in daily dentistry. Each app serves a clear purpose, from quick patient consultations with Medit Checkpoint to in-house design using ClinicCAD and Model Builder. The suite is streamlined and intuitive, giving clinicians direct access to powerful capabilities without unnecessary complexity.
What stands out is how naturally these applications integrate into real clinical use, encompassing everything from opening cases to designing, analyzing, and communicating results within a single environment. It’s a toolkit that feels less like a collection of add-ons and more like an integrated, purposeful system built to make digital dentistry efficient and enjoyable.

Medit Checkpoint
Medit Checkpoint is the company's latest software application. It is a web-based consultation tool that enhances communication between clinicians and patients. You install it from the Medit App Box and then click the button on the patient's file. This opens a web browser and automatically uploads the scans.

After a loading screen, it then automatically detects areas of attention. Clinicians can quickly assess and document a patient’s oral health using this app, organizing the information into a clear summary with corresponding visuals. You can also capture images of areas requiring attention, add brief notes, outline a proposed treatment plan, estimate costs, and schedule follow-up appointments. The finalized notes are generated as a shareable PDF, ensuring transparent and comprehensive communication about the treatment plan.
It is a useful patient communication tool, and another way the industry is encouraging us to 'scan every patient' during the new patient examination.

Medit Model Builder
Model Builder remains the benchmark for creating digital models. It offers everything from basic model generation to advanced articulator integration, making the transition from intraoral scan to 3D print seamless. The software automates key steps such as hollow model optimization and support generation, simplifying model preparation while ensuring consistent, high-quality prints. You can literally go from scan to model within about 3 clicks and minimal effort.

Medit ClinicCAD
Medit ClinicCAD delivers CAD functionality directly within the Medit Link platform. Users can design single crowns, multi-unit bridges, temporary restorations, and even generate split files for 3D printing. Essentially, Medit offers a robust and capable CAD tool for free, providing an excellent entry point for clinicians exploring chairside design workflows. It also has nice integrations with 3D printers for in-house CAD/CAM. The main downside of ClinicCAD is that the anatomy of the output is not as nice as proper CAD software like exocad, for example, but it is completely free and great to practice CAD.
Note - although Medit ClinicCAD has no upfront cost, it is a subscription-based service, even for Medit owners. It costs $29.99 USD per month for Medit owners or $59.99 per month for non-owners. There is also a pay-per-use model at $3 USD per tooth/arch for Medit owners, or $5 for non-owners.

Medit Orthodontic Suite
The Ortho Simulator leverages AI-driven tooth segmentation and automatic movement prediction to streamline orthodontic planning. It includes IPR planning, treatment simulation, and visualization tools. This makes it an excellent aid for both clinical planning and patient communication, helping visualize orthodontic outcomes and monitor progress.

Medit Crown Fit
The Crown Fit app assists with prosthetic verification by analyzing marginal fit and internal adaptation. It also generates detailed quality control documentation. While it’s not essential for every user, it adds precision and transparency to prosthetic evaluation workflows.

Medit Smile Design
Smile Design integrates facial scanning with digital design tools, automatically calculating ideal proportions and allowing real-time aesthetic adjustments. Treatment proposals can be instantly shared via Medit Link, improving collaboration between clinics, labs, and referring doctors.

Medit Splints
Medit Splints enables clinicians to design a wide range of occlusal splints with intuitive controls for adjusting thickness, coverage, and articulation. It supports efficient design workflows for stabilization and sleep appliances, integrating directly into the Medit ecosystem for printing or milling.

Medit Design
Medit Design serves as a powerful, mesh-editing sandbox, similar to Meshmixer, but fully integrated into Medit Link and with a million times better UI and ease of use. It includes advanced tools for sculpting, repairing, and manipulating mesh data, making it ideal for detailed customization, model adjustments, and pre-print refinements.

Margin Lines
The Margin Lines app offers automatic and manual margin detection tools for restorative workflows. A convenient way of define and verify margins on preparations, ensuring accurate restorations and fostering better collaboration between clinicians and labs. Doesn't need to be used, but nice to have.

Occlusion Analyzer
The Occlusal Analysis app addresses one of the longstanding challenges in Medit software - occlusal accuracy. The new system offers detailed visualization and quantitative analysis of occlusal contacts, improving bite assessment and articulation reliability. This feature significantly enhances the precision of the software, representing a major improvement over earlier Medit versions.
With all these features, the Medit App remains arguably unmatched in both depth and usability.

Medit i900 Classic Price + Ongoing Costs
The i900 Classic benefits from Medit's strategic price reduction, now available at $18,999 USD (scanner only) or $20,999 USD with a bundled laptop. This represents a $5,000 reduction from the original i900 launch price, significantly improving the value proposition.
Current Medit Lineup:
- i600: $10,500 USD (entry-level)
- i700: $13,500 USD (mid-range)
- i700 Wireless: $15,500 USD (mid-range wireless)
- i900 Original or Classic: $18,999 USD (premium)
Running Costs
Operating costs remain competitive for a premium scanner:
- Scanner tips: $70 USD each, autoclavable up to 150 cycles (~$0.50 per patient)
- Calibration: Required every 12 weeks, no additional cost
- Software: All applications included, no subscription fees. ClinicCAD has a subscription if you want to use it.
- Cloud storage: Basic 2GB free, with premium tiers available. The 10TB plan price is $9.99/month.
Strategic Significance
The i900 Classic represents Medit's transition into the premium segment while maintaining its value-focused philosophy. By addressing user feedback regarding the touch controls and the price, and enhancing software capabilities, they've created a compelling alternative to other premium brands.
The Medit SmartX integration positions Medit to compete in the growing full-arch implant market by enabling the use of proprietary scan-to-horizontal-body systems. It is a solid alternative to the Elite IPG System, providing flexibility that most competing scanners lack.
At the revised pricing, the i900 Classic provides good value in the premium segment. The combination of proven hardware performance and a comprehensive software ecosystem creates a strong competitive position, in my opinion.
Conclusion
The Medit i900 Classic represents a clear evolution of Medit’s hardware and software vision, and, arguably, the scanner that the original i900 was meant to be. By responding directly to clinician feedback, the company has transformed a great concept with frustrating quirks into a refined, reliable, and genuinely premium product.
From a hardware standpoint, the Classic delivers everything you’d expect in this category: excellent scan speed, lightweight ergonomics, and class-leading accuracy. The reintroduction of a physical button, a simple yet crucial change, restores intuitive control and eliminates one of the major pain points of the original. Combined with its sturdy build and proven performance, the i900 Classic feels like a scanner built for long-term, everyday clinical use.
Where Medit continues to truly distinguish itself, however, is in software. The ongoing development of Medit SmartX for All-on-X, the orthodontic suite partnership with Progressive Orthodontics, and the continually expanding Medit Link ecosystem demonstrate a level of innovation that few competitors can match. Medit’s commitment to open workflows, frequent updates, and staying ahead of the curve remains a breath of fresh air in a market where we are seeing a big divide between those that have a feature and those that do not.
Clinically, the scanner performs at a level comparable to or better than many other options. The accuracy in full-arch implant workflows with Smart X, the flexibility of the Medit Scan interface, and the depth of the integrated app suite all position this as one of the most complete digital dentistry solutions available in 2025. The only thing that comes close in terms of software is Shining 3D.
At its new $18,999 USD price point, the i900 Classic offers strong value for a premium-tier system. Ultimately, the Medit i900 Classic shows how far Medit has come, from disruptor to contender in the premium scanner market. It’s not just a refinement of hardware; it’s the maturation of an entire platform. Although they had a tough 2 years after acquisition, if Medit’s trajectory continues, it’s hard to imagine a future conversation about digital scanning technology that doesn’t include Medit.
Evaluation Ratings
Scanning Speed
Scanning Flow
Scanner Size
Ease of Use
Scanner Software
Investment Cost
Additional Features
Wireless Scanner
Caries Detection
Software Apps
A huge number of different apps
CAD/CAM Software
ClinicCAD, Splints,
and Model Builder.
Subscription Requirements
Optional subscription for increased cloud storage
Autoclavable Tips
150 times per tip


I can’t find where you talk about real life scanner differences like looking through a little saliva and fogging. Also how to learn more about the software suites before buying …
Ask me and I can help. Sorry for the delayed reply, spam flagged your comment for some reason.
Basically all scanners dont fog these days. And no scanner can ‘look through saliva’ its best to dry the site well before proceeding.
Some do better than others at edentulous scanning and blood – namely Elite, TRIOS, Lumina and Alliedstar